Monitoring etcd
Each etcd server provides local monitoring information on its client port through http endpoints. The monitoring data is useful for both system health checking and cluster debugging.
Debug endpoint
If --debug is set, the etcd server exports debugging information on its client port under the /debug path. Take care when setting --debug, since there will be degraded performance and verbose logging.
The /debug/pprof endpoint is the standard go runtime profiling endpoint. This can be used to profile CPU, heap, mutex, and goroutine utilization. For example, here go tool pprof gets the top 10 functions where etcd spends its time:
$ go tool pprof http://localhost:2379/debug/pprof/profile
Fetching profile from http://localhost:2379/debug/pprof/profile
Please wait... (30s)
Saved profile in /home/etcd/pprof/pprof.etcd.localhost:2379.samples.cpu.001.pb.gz
Entering interactive mode (type "help" for commands)
(pprof) top10
310ms of 480ms total (64.58%)
Showing top 10 nodes out of 157 (cum >= 10ms)
flat flat% sum% cum cum%
130ms 27.08% 27.08% 130ms 27.08% runtime.futex
70ms 14.58% 41.67% 70ms 14.58% syscall.Syscall
20ms 4.17% 45.83% 20ms 4.17% github.com/coreos/etcd/vendor/golang.org/x/net/http2/hpack.huffmanDecode
20ms 4.17% 50.00% 30ms 6.25% runtime.pcvalue
20ms 4.17% 54.17% 50ms 10.42% runtime.schedule
10ms 2.08% 56.25% 10ms 2.08% github.com/coreos/etcd/vendor/github.com/coreos/etcd/etcdserver.(*EtcdServer).AuthInfoFromCtx
10ms 2.08% 58.33% 10ms 2.08% github.com/coreos/etcd/vendor/github.com/coreos/etcd/etcdserver.(*EtcdServer).Lead
10ms 2.08% 60.42% 10ms 2.08% github.com/coreos/etcd/vendor/github.com/coreos/etcd/pkg/wait.(*timeList).Trigger
10ms 2.08% 62.50% 10ms 2.08% github.com/coreos/etcd/vendor/github.com/prometheus/client_golang/prometheus.(*MetricVec).hashLabelValues
10ms 2.08% 64.58% 10ms 2.08% github.com/coreos/etcd/vendor/golang.org/x/net/http2.(*Framer).WriteHeaders
The /debug/requests endpoint gives gRPC traces and performance statistics through a web browser. For example, here is a Range request for the key abc:
When Elapsed (s)
2017/08/18 17:34:51.999317 0.000244 /etcdserverpb.KV/Range
17:34:51.999382 . 65 ... RPC: from 127.0.0.1:47204 deadline:4.999377747s
17:34:51.999395 . 13 ... recv: key:"abc"
17:34:51.999499 . 104 ... OK
17:34:51.999535 . 36 ... sent: header:<cluster_id:14841639068965178418 member_id:10276657743932975437 revision:15 raft_term:17 > kvs:<key:"abc" create_revision:6 mod_revision:14 version:9 value:"asda" > count:1
Metrics endpoint
Each etcd server exports metrics under the /metrics path on its client port and optionally on locations given by --listen-metrics-urls.
The metrics can be fetched with curl:
$ curl -L http://localhost:2379/metrics | grep -v debugging # ignore unstable debugging metrics
# HELP etcd_disk_backend_commit_duration_seconds The latency distributions of commit called by backend.
# TYPE etcd_disk_backend_commit_duration_seconds histogram
etcd_disk_backend_commit_duration_seconds_bucket{le="0.002"} 72756
etcd_disk_backend_commit_duration_seconds_bucket{le="0.004"} 401587
etcd_disk_backend_commit_duration_seconds_bucket{le="0.008"} 405979
etcd_disk_backend_commit_duration_seconds_bucket{le="0.016"} 406464
...
Health Check
Since v3.3.0, in addition to responding to the /metrics endpoint, any locations specified by --listen-metrics-urls will also respond to the /health endpoint. This can be useful if the standard endpoint is configured with mutual (client) TLS authentication, but a load balancer or monitoring service still needs access to the health check.
Since v3.4.29, two new endpoints /livez and /readyz are added.
- the
/livezendpoint reflects whether the process is alive or if it needs a restart. - the
/readyzendpoint reflects whether the process is ready to serve traffic.
Design details of the endpoints are documented in the KEP.
Each endpoint includes several individual health checks, and you can use the verbose parameter to print out the details of the checks and their status, for example
curl -k http://localhost:2379/readyz?verbose
and you would see the response similar to
[+]data_corruption ok
[+]serializable_read ok
[+]linearizable_read ok
ok
The http API also supports to exclude specific checks, for example
curl -k http://localhost:2379/readyz?exclude=data_corruption
Prometheus
Running a Prometheus monitoring service is the easiest way to ingest and record etcd’s metrics.
First, install Prometheus:
PROMETHEUS_VERSION="2.0.0"
wget https://github.com/prometheus/prometheus/releases/download/v$PROMETHEUS_VERSION/prometheus-$PROMETHEUS_VERSION.linux-amd64.tar.gz -O /tmp/prometheus-$PROMETHEUS_VERSION.linux-amd64.tar.gz
tar -xvzf /tmp/prometheus-$PROMETHEUS_VERSION.linux-amd64.tar.gz --directory /tmp/ --strip-components=1
/tmp/prometheus -version
Set Prometheus’s scraper to target the etcd cluster endpoints:
cat > /tmp/test-etcd.yaml <<EOF
global:
scrape_interval: 10s
scrape_configs:
- job_name: test-etcd
static_configs:
- targets: ['10.240.0.32:2379','10.240.0.33:2379','10.240.0.34:2379']
EOF
cat /tmp/test-etcd.yaml
Set up the Prometheus handler:
nohup /tmp/prometheus \
-config.file /tmp/test-etcd.yaml \
-web.listen-address ":9090" \
-storage.local.path "test-etcd.data" >> /tmp/test-etcd.log 2>&1 &
Now Prometheus will scrape etcd metrics every 10 seconds.
Alerting
There is a set of default alerts for etcd v3 clusters for Prometheus 1.x as well as Prometheus 2.x.
Note:
joblabels may need to be adjusted to fit a particular need. The rules were written to apply to a single cluster so it is recommended to choose labels unique to a cluster.
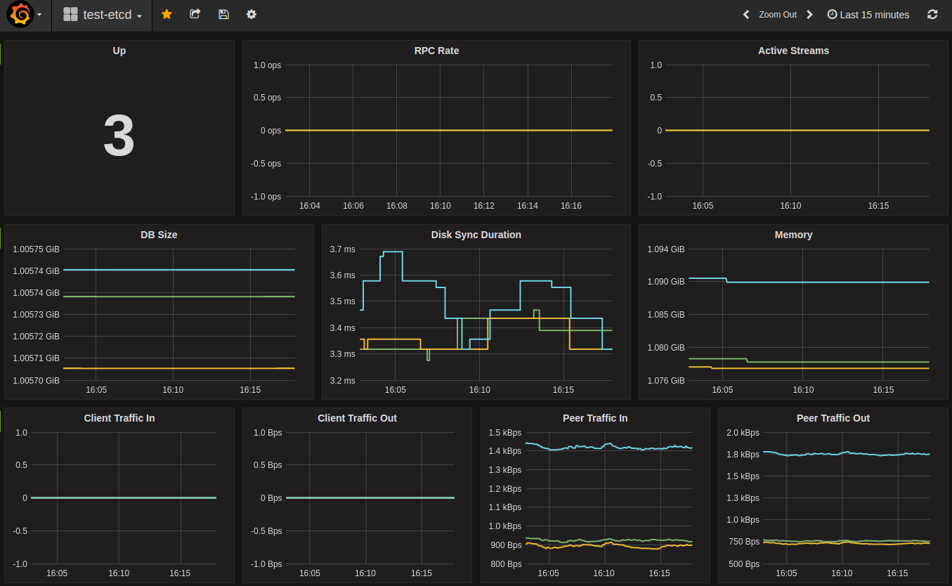
Grafana
Grafana has built-in Prometheus support; just add a Prometheus data source:
Name: test-etcd
Type: Prometheus
Url: http://localhost:9090
Access: proxy
Then import the default etcd dashboard template and customize. For instance, if Prometheus data source name is my-etcd, the datasource field values in JSON also need to be my-etcd.
Sample dashboard:

Feedback
Was this page helpful?
Glad to hear it! Please tell us how we can improve.
Sorry to hear that. Please tell us how we can improve.